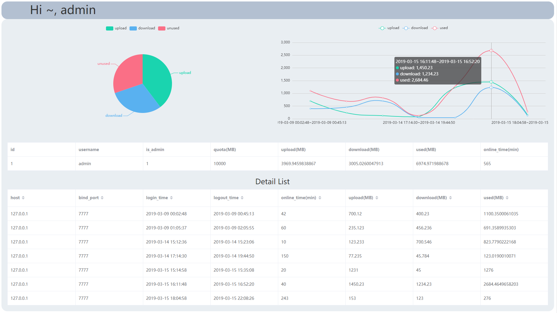
基于 CHAP 协议的多用户异步端口转发工具,提供 Web 端的管理和监控平台,实现基于时长和流量的配额管理,实时统计用户使用流量情况并生成详单,以图表的形式展示于前端
协议:增强型CHAP协议
前端:vue.js + vuex + vue-router + vue-cli + axios + element-ui + v-chart
后端:asyncio + sanic + sanic_cors + sanic_jwt + aiomysql
(back_end) root@iZ2zehx50rbasf3o9jdehaZ:~/pylcx/back_end# python main.py -h
usage: main.py [-h] {listen,slave} ...
async LCX with CHAP
positional arguments:
{listen,slave} choose a mode to run
listen run in listen mode
slave run in slave mode
optional arguments:
-h, --help show this help message and exit
(back_end) root@iZ2zehx50rbasf3o9jdehaZ:~/pylcx/back_end# python main.py listen -h
usage: main.py listen [-h] -p PORT [-a ADDR] [-v]
optional arguments:
-h, --help show this help message and exit
-p PORT Port listen for slave side
-a ADDR Address for a web server to manage users, default
0.0.0.0:8000
-v, --verbose verbose log (repeat for more verbose)
(back_end) root@iZ2zehx50rbasf3o9jdehaZ:~/pylcx/back_end# python main.py slave -h
usage: main.py slave [-h] [-b BIND] -l LOCAL -r REMOTE -u USER [-v]
optional arguments:
-h, --help show this help message and exit
-b BIND Open a bind port at remote listen, connected by remote
client, default 0 (random port)
-l LOCAL Local server address in format host:port
-r REMOTE Remote listen address in format host:port
-u USER User in format username:password
-v, --verbose verbose log (repeat for more verbose)
main.py : 程序入口,读取命令行参数并配置日志
chap.py : 协议底层的数据读写模块
listen.py : remote listen 的核心模块
slave.py : local slave 的核心模块
server.py : sanic app 的核心模块
用户密码使用 MD5 加盐加密存储,协议的握手使用随机因子防止重放攻击
前后端分离,后端使用 Sanic 提供 RESTful API,并使用 JWT 进行跨域认证
协议和双向端口转发都基于 asyncio 实现,且数据库使用 aiomysql,整个后端异步非阻塞





